Published:
April 28, 2026
Reading time:
minute read
Written by:
Forter Team
Most fraud teams are still looking at fraud the way it shows up in a queue — one transaction, one decline, one question at a time. That’s not how fraud actually works. And for a while, the tools reflected that gap.
The April release changes that, and brings three new tools to give you a clearer picture of your fraud, your payments funnel, and your transactions than you’ve had before.
Visibility into Fraud Rings
Coordinated attacks involve dozens or hundreds of connected transactions. Until recently, this full picture was invisible to you.
Fraud Rings changes that. It groups related fraudulent transactions into connected clusters so you can see the full scope of a coordinated attack, understand the patterns behind it, and explain your impact to leadership with real evidence — not a list of individual declines.
Please Note: Fraud Rings is rolling out to a subset of accounts based on ring activity levels.

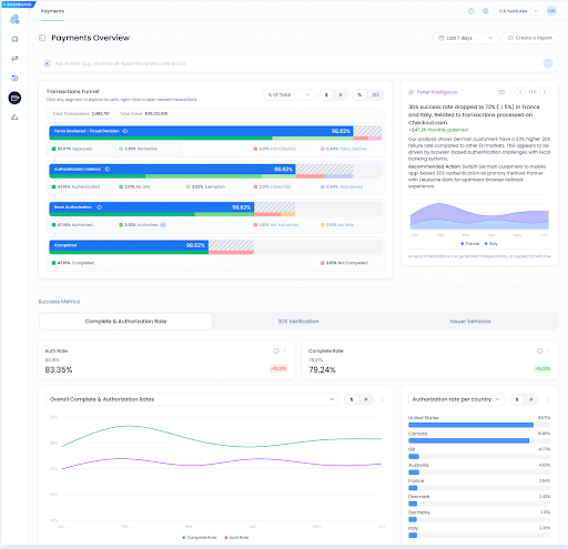
One Source for Your Payment Funnel
Your old payments experience required you to move between pages to piece together a complete picture of funnel performance.
The new Payment Optimization experience puts your full payment funnel and your success metrics in one place. The funnel is fully interactive. Click into any segment to explore specific paths or pull up the related transactions directly. The dashboard is also re-organized, by specific outcomes, such as authorization rate, and automatically surfaces trends and recommended actions based on your actual traffic, so you’re no longer digging for insights.

Get Your Analytical Questions Answered, Fast
Stop filtering. Stop searching. Stop building a dashboard just to answer a question.
We’re introducing Prism for Transactional Analytics. It analyzes and connects data across transaction, email, and user-level context to generate trends, distributions, and breakdowns automatically. Ask it where your approval rate dipped last Tuesday or have it highlight your repeat buyers. It tells you instantly.

These month’s releases share a common thread: you shouldn’t have to work to find the answer. Whether you’re investigating a fraud ring, optimizing your funnel, or investigating a transaction anomaly, the visibility should already be there. That’s what this release delivers, and what we’ll keep building toward.
Source link
